Panel APP 公测
1Panel App 将作为专业版独占内容,于本月 20 号(2025.02.20)发布首个测试版。支持的特性如下:
- 支持 Android/ iOS 系统
- 支持添加多个 1Panel 服务
- 首页全局概览表盘
- 支持查看、安装、配置、管理应用
- 支持网站管理
- 支持 Docker 容器管理
- 支持文件管理
- 支持服务器状态监控
- 支持 WAF 监控及网站监控
不管你是 1Panel 开源用户还是专业版用户,又或是刚刚了解到我们。
🎁 即日起,参与本篇推动互动,点赞/评论/转发/在看,我们将在 APP 上线当日抽取 10 位幸运用户送出体验资格。
奖项将以 1Panel 专业版月包形式送出。
1Panel 新一代服务器管理面板,为你的 Linux 服务器运维提供一个舒适的 Web 图形界面,更加方便快捷地实现主机监控、文件管理、数据库管理、容器管理等功能。内置应用商店,精选上架各类高质量的开源工具和应用软件,协助用户轻松安装并升级。同时深度集成开源建站软件 WordPress 和 Halo,域名绑定、SSL 证书配置等操作均可一键搞定。
21Panel 模型管理增强
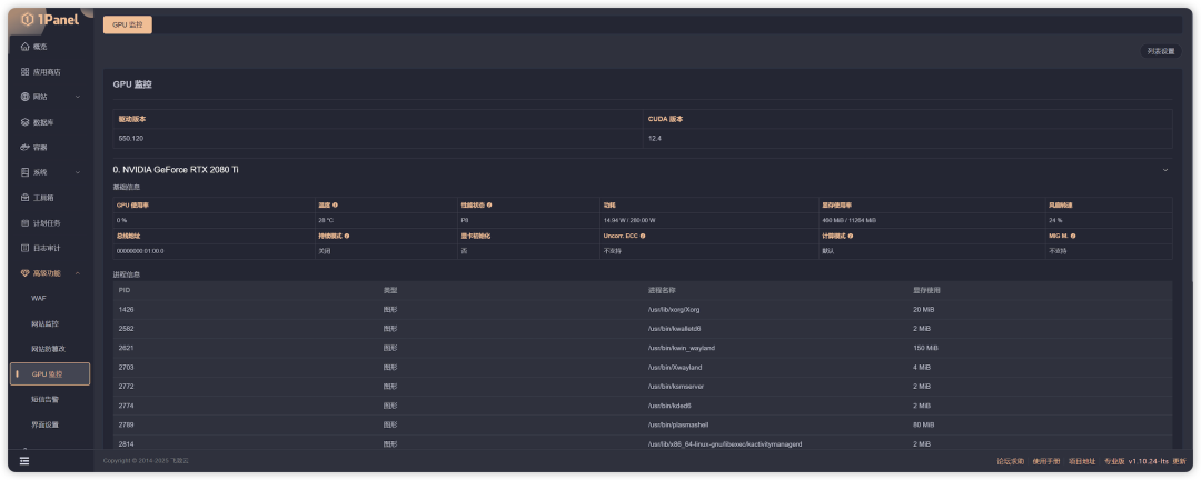
1.将专业版功能「 GPU 监控」公开,社区版可用。
2.新增「 AI 」一级功能菜单。包含上述开放的 GPU 监控功能及新增的模型功能。提供 GPU 数据监控、针对大模型的增删改查及 API 代理增强功能(可供用户设置 https、添加证书、设置 IP 规则)。
3.新增 GPU 加速模式。针对自身支持调用 GPU 算力的特定应用,在安装时直接开启 GPU 加速。
以上新增功能将尽快在新版本中与大家见面。
3uPage 正式上线
uPage AI 建站工具预计于于本月 20 号(2025.02.20)全面开放使用。
用量方面,为专业版用户赠予1000次 / 每用户额度,并可无限制下载。为凌霞注册用户赠予10次 / 每用户额度,限制下载。
声明:本站所有文章,如无特殊说明或标注,均为本站原创发布。任何个人或组织,在未征得本站同意时,禁止复制、盗用、采集、发布本站内容到任何网站、书籍等各类媒体平台。如若本站内容侵犯了原著者的合法权益,可联系我们进行处理。



评论(0)